
반도체, LED조명 전문기업인 알에프세미가 경기도 여주시 교동에 ‘스마트 가로등’을 설치, 시범 운영에 나선다고 12일 밝혔다.
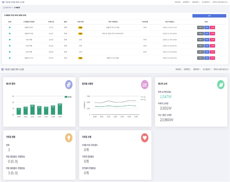
알에프세미는 가로등의 △개별 원격제어 △장비 고장 여부 원격진단 △에너지 사용량 실시간 모니터링 △설치된 위치에 따른 일출, 일몰 자동 스케줄링이 가능한 스마트 가로등을 개발해 지난 9월 여주시 교동에 설치, 시범 운영을 하고 있다.
여주시 교동 스마트 가로등 운영 사업은 알에프세미가 올해 5월 여주도시관리공단(이사장 여세현)과 '빛공해 최소화를 위한 스마트조명 개발 업무협약' 체결에 따라 이뤄졌다.
알에프세미 반도체 구동방식(AC직결형) 스마트 가로등은 실시간 모니터링을 통해 모든 조명의 개별 컨트롤이 가능한 것이 특징이다.
알에프세미는 약 3개월간의 시범 운영 결과 기존 가로등보다 30% 에너지 절감 효과를 보았으며, 올해 2월까지 시범 운영을 마무리 하고 3월에 설치를 시작할 예정이다.
알에프세미는 여주도시관리공단과 심야 시간 밝은 보안등으로 농작물 성장에 피해를 주거나 주민의 수면을 방해하는 문제를 해소하고자 골목이나 집 앞 보안등으로 스마트 가로등 기술을 확대·적용할 방침이다.
이진효 알에프세미 대표이사는 “세계적으로 친환경, 저탄소 경제로 전환하는 추세에 맞춰 에너지 절감과 이산화탄소 배출량을 줄이기 위한 방안으로 여러 지자체에서 스마트 가로등 사업에 관심을 보이고 있다”고 말했다.
한편, 알에프세미는 여름철 보안등에 몰려드는 해충 피해를 줄이기 위해 사용하는 기존 타사 '저유충등'이 붉은 색상이 너무 밝아 눈에 피로감을 주는 문제를 보완해 450nm 대역 파장을 줄이고도 5700k의 색온도를 유지하는 '해충방지램프'를 개발 중이다.



